March 31st, 2026
New

We shipped a brand-new runtime with a major upgrade: Playwright v1.58.2 and Node.js v24.13.1 are now available in Browser and Multistep Checks.
Head to Account settings > Runtimes to select it or make it your default. For the full spec, check the runtime documentation.
We added seven new packages to the runtime — some by popular request, some we think you’ll love:
axios-cookiejar-support — Persistent cookie handling for Axios requests
csv-parse — Parse CSV data directly in your checks
imapflow — Monitor email delivery by reading IMAP inboxes
mysql2 — A faster, more modern MySQL client
pdf-parse — Extract and verify text content from PDFs
tough-cookie — Advanced cookie management across requests
winston — Structured logging for better debugging
We removed jsdom from this runtime. For DOM interactions, use Playwright's built-in Page APIs instead.
Runtime 2026.04 is available on Checkly Agent 7.0.0, which ships with the latest VM2 version for tighter security: 3.10.5. Update your agent to 7.0.0 or later to unlock this runtime in your private locations.
The updated VM2 security layer adds stricter sandboxing. Browser checks may run slower compared to previous runtime versions. We're working to improve this in upcoming releases.
Every package available in Runtime 2026.04, all 67 of them:
@playwright/test 1.58.2
@axe-core/playwright 4.11.1
@azure/identity 4.13.0
@azure/keyvault-secrets 4.10.0
@checkly/playwright-helpers 1.0.4
@clerk/testing 1.14.2
@faker-js/faker 10.3.0
@google-cloud/local-auth 3.0.1
@kubernetes/client-node 1.4.0
@opentelemetry/api 1.9.0
@opentelemetry/exporter-metrics-otlp-grpc 0.212.0
@opentelemetry/sdk-metrics 2.5.1
@opentelemetry/sdk-trace-base 2.5.1
@t3-oss/env-nextjs 0.7.3
@xmldom/xmldom 0.9.8
aws4 1.13.2
axios 1.13.5
axios-cookiejar-support 5.0.5
crypto-js 4.2.0
csv-parse 6.1.0
date-fns 4.1.0
date-fns-tz 3.2.0
dotenv 17.3.1
ethers 6.16.0
expect 30.2.0
form-data 4.0.5
gaxios 7.1.3
gmail-api-parse-message-ts 2.2.33
google-auth-library 10.6.1
googleapis 171.4.0
graphql 16.13.0
graphql-tag 2.12.6
imapflow 1.2.10
jose 6.1.3
jsonwebtoken 9.0.3
lodash 4.17.23
long 5.3.2
mailosaur 11.0.2
moment 2.30.1
mysql 2.18.1
mysql2 3.18.2
nice-grpc 2.1.14
nice-grpc-client-middleware-deadline 2.0.17
nice-grpc-client-middleware-devtools 1.0.9
nice-grpc-client-middleware-retry 3.1.13
nice-grpc-common 2.0.2
nice-grpc-error-details 0.2.12
nice-grpc-opentelemetry 0.1.20
nice-grpc-prometheus 0.2.9
nice-grpc-server-health 2.0.17
nice-grpc-server-middleware-terminator 2.0.16
nice-grpc-server-reflection 3.0.3
nice-grpc-web 3.3.9
node-pop3 0.11.0
otpauth 9.5.0
pdf-parse 1.1.1
pdf2json 4.0.2
playwright 1.58.2
prisma 7.4.1
protobufjs 8.0.0
tedious 19.2.1
tough-cookie 6.0.0
twilio 5.12.2
uuid 11.1.0
winston 3.19.0
ws 8.19.0
xml-crypto 6.1.2
xml-encryption 3.1.0
zod 3.24.3
Happy monitoring!
Questions or feedback? Join our Slack community.
March 26th, 2026
Improved
Checkly CLI

The Checkly CLI now speaks agent because we shipped a skills-based self-discovery system, new read and write commands for your full monitoring setup, and analytics stats to let AI agents navigate all of Checkly's capabilities. Your coding agent will now understand the state of your monitoring, and take action. All from the terminal.

The npx checkly skills command gives agents a structured way to explore everything the CLI can do. It uses progressive disclosure across three levels:
Overview — run npx checkly skills to list all available actions: initialize, configure, investigate, communicate and manage .
Action — run npx checkly skills investigate to get the detailed guide for that action category.
Reference — run npx checkly skills configure api-checks to get construct-level documentation for a specific topic.
This is the entry point for any agent integration. Point your agent at npx checkly skills and it figures out the rest. No docs browsing needed.
👉 Install the Checkly skill using npx checkly skills install to get going! (available since v7.7.0, replaces the previous npx skills add command)

npx checkly account plan — shows your current plan, the features you have access to, and the upgrade path. This helps agents know which commands and capabilities are available for your account, and when to prompt you to upgrade.

A set of read-only commands lets agents (and humans) inspect and analyze your Checkly account directly from the CLI.
npx checkly checks list — list all checks with their current status. Filter by name (--search), tag (--tag), or check type (--type).
npx checkly checks get <checkId> — see configuration, recent results, error groups, and analytics stats for a single check. Customize the stats view with --stats-range, --group-by, --metrics, and --filter-status.
# Check details with 7-day stats grouped by location
npx checkly checks get 12345 --stats-range=last7Days --group-by=location
# Only failure stats with specific metrics
npx checkly checks get 12345 --filter-status=failure --metrics=availability,responseTime_p95 npx checkly checks stats — view availability, response times, and other key metrics across multiple checks at once. Filter by tag, type, or name, and set a time range.
# Stats for all production API checks over the last 7 days
npx checkly checks stats --range=last7Days --tag=production --type=API
# Stats for specific checks
npx checkly checks stats 12345 67890 Default metrics adapt to the check type: response time percentiles for API/URL, Web Vitals for Browser/Playwright, latency and packet loss for ICMP, and so on.
All read commands support --output table|json|md for flexible consumption by agents or CI pipelines.

The CLI covers the full incident lifecycle on your status pages.
npx checkly status-pages list — list all your status pages and their services.
npx checkly status-pages get <id> — get the full state of a specific status page.
npx checkly incidents list — list active or past incidents.
npx checkly incidents create — open a new incident on a status page.
npx checkly incidents update <id> — post a progress update.
npx checkly incidents resolve <id> — close an incident.

Write commands (create, update, resolve, deploy) implement a confirmation protocol designed for agent safety. When an agent runs a write command, the CLI returns exit code 2 with a JSON envelope:
{
"status": "confirmation_required",
"command": "incidents create",
"changes": [
"Will create incident \"DB outage\" on status page \"Acme\"",
"Severity: major"
],
"confirmCommand": "checkly incidents create --title=\"DB outage\" ... --force"
}The agent presents the changes to the user, waits for approval, then runs the provided confirmCommand. Use --dry-run to preview changes without triggering confirmation.
Upgrade to the latest version:
npm install checkly@latest Install the Checkly skill:
npx checkly skills install Full CLI docs · GitHub releases · Questions or feedback? Join our Slack community.
March 23rd, 2026

Here’s a roundup of the new features and improvements we shipped over the past month.
Checkly now supports ICMP monitors on all plans, allowing you to continuously ping hosts to measure reachability, latency, and packet loss across regions. This helps teams detect connectivity issues early and understand network performance before it impacts their applications.

👉🏼 Jump right in and create your first ICMP monitor, or learn more in the ICMP changelog update.
Rocky AI, Checkly’s AI agent, is now generally available on all plans. It analyzes failing checks and tests, investigates artifacts like traces and PCAP files, and surfaces the likely root cause to help teams debug faster.

👉🏼 Enable Rocky AI to get automated failure analysis, or learn more in the latest Rocky AI changelog update.
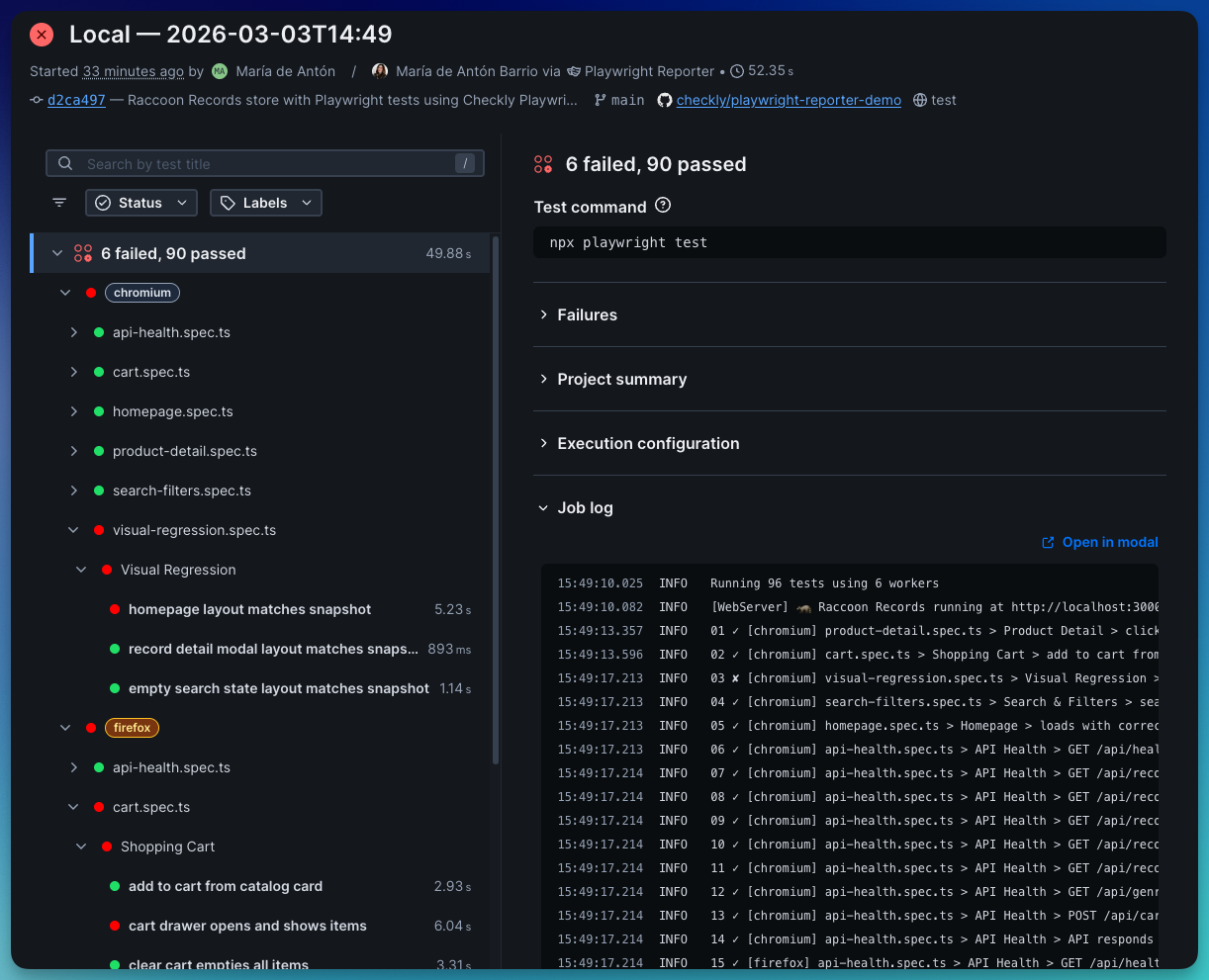
The Checkly Playwright Reporter just got a major overhaul. It now captures richer debugging data from Playwright runs (traces, logs, network activity, performance metrics, and more) making it easier to debug CI failures without digging through artifacts.
Ready to try it out? The new AI onboarding prompt makes getting started quick and easy.
👉🏼 Learn more in the latest Playwright Reporter changelog.
Manage Status Page subscribers from the UI: You can now review and manage your Status Page subscribers directly in the Checkly Webapp and via the API.
Check groups v2 (simple groups without overrides) are now supported in Terraform & Pulumi: Use checkly_check_group_v2 (Terraform) or checkly.CheckGroupV2 (Pulumi). To upgrade, create a new v2 group, move your checks, and remove the old group.
AI-powered playwright check suites setup: The new Copy prompt button in the Playwright Check Suites onboarding lets your AI coding tool turn your existing Playwright tests into Checkly monitoring automatically. Learn more in our change log update.
Private location health probe endpoints: Agent v.6.3.1+ exposes HTTP health probe endpoints (/-/liveness, /-/readiness, /health) so you can configure liveness and readiness probes for your agent deployments. Learn more in our agent docs.
Connected agents shown for Private Locations: The UI now displays the agents connected to a Private Location, along with the agent image version.
Date picker on the home dashboard: Added a date picker to the home dashboard to adjust availability, average, and p95 response time metrics.
Region hosting info in the UI: Monitoring regions now show where they are hosted when creating checks, viewing results, and in test sessions. See our location docs for more details.
Improved retry visibility in check overview: Retry counts are now shown more clearly in the overview chart, results tooltip, and results sidebar.

Happy monitoring!
Questions or feedback? Join our Slack community.
March 16th, 2026

Getting started with Playwright Check Suites just got a lot easier.
We added a Copy prompt button to the Playwright Check Suites onboarding. Yes, the whole config setup is now a copy-paste.
Curious about these checks but weren’t sure how to get started? You can use Playwright Check Suites to test against multiple browsers, reuse storage, and bring your own dependencies to your monitoring. Truly reusing Playwright tests as monitoring checks to ensure your customers get the best experience possible.

Here's how it works:
Click Copy prompt in the Checkly UI
Paste it into your AI coding tool in the context of your repo. Claude Code, Cursor, Copilot… (your call)
The prompt reads your repo's Playwright setup (projects, test files, base URLs, dependencies), and generates check suite definitions grouped by project and tags
It iterates and tests until the config looks right, then deploys once you’re ready
You get a working checkly.config.ts without writing one from scratch. No digging through docs. No config guessing. Repo to running checks, directly.
Also available for Test Sessions and Playwright Reporter setup. Same flow, same copy-paste, and a different prompt for each.
This is just the beginning; we're already planning what's next. Got feedback? We want it. Reach out in our Slack community or tell us here directly.
March 6th, 2026

If you’ve been here before v1, this is the “we touched basically everything” update, condensed so you don’t have to diff eight releases.
If you’re new: perfect timing.
This release turns the Checkly reporter for Playwright into the thing it was always meant to be: production-ready, CI-flexible, security-conscious, and actually helpful when things go sideways.
It runs alongside your Playwright tests, captures execution data (logs, traces, network activity, console output, performance metrics), and uploads it to Checkly so your team can debug runs without digging through CI artifacts or downloading trace files.
You can get the Playwright Reporter here.
The Checkly Playwright Reporter doesn’t just collect Playwright test results. It also surfaces debugging data that usually lives buried inside trace files or CI artifacts:
Scrubs secrets automatically
Uploads traces, logs, videos, screenshots and snapshots
Shows console and network data extracted from the playwright trace
Visualizes CPU and memory usage
Root cause analysis by Rocky AI
Shows steps and code snippets for every test step
Makes CI runs shareable without sending someone .zip files and log copy-pastes
If you want to see every config option available, check out the demo repository.
The reporter now automatically scrubs sensitive values from reports and trace files.
You can fully control it, specifying custom variables to be scrubbed:
createChecklyReporter({ scrubbing: { envVars: ['API_KEY', 'DB_PASSWORD'], autoDetect: true, replacement: '[REDACTED]' } }) While tests are running, you get colour-coded [project] indicators in your terminal so you can quickly see what’s passing and what’s… not.
At the end of the run, you get a per-project breakdown, right in your terminal, plus deep links to traces and full results in Checkly.

Now you can see CPU and memory usage over time as your Playwright test suite runs, broken down by project. Each Playwright project is highlighted on the timeline, so you can spot which one causes CPU or memory spikes. Use the Suite Performance Graph to:
Find memory leaks
Identify resource-heavy projects,
Adjust your playwright configuration
Right-size your CI machines.

Branch, commit SHA, and author are auto-detected in CI and locally. No configuration. No manual wiring. It just works.

Step reports now include
Root cause analysis powered by Rocky AI
The exact source line
Surrounding context
Direct Trace, Snapshots, Screenshots and Video assets.

Network requests now include:
Domain
Resource type
Headers
Timing
Transfer + resource bytes

The test command is now automatically detected and shown in the Checkly UI. Job logs from the run are also uploaded for you to review and share with your team.

If you’re running Playwright tests locally and in CI, the Checkly Playwright Reporter lets you see the same debugging insights you get from Checkly monitoring, without digging through trace files or CI logs.
Getting started takes about a minute:
Install the reporter
npm install --save-dev @checkly/playwright-reporter
Export your Checkly Account ID and API key
export CHECKLY_API_KEY=your_api_key
export CHECKLY_ACCOUNT_ID=your_account_idAdd the reporter to your playwright.config.ts:
import { defineConfig } from '@playwright/test';
import { createChecklyReporter } from '@checkly/playwright-reporter';
export default defineConfig({
reporter: [ ['list'], createChecklyReporter(), ],
});`Run your tests npx playwright test
Now open the run in Checkly and explore traces, logs, network requests, console output and performance data.
For updates, check out the Checkly Reporter Changelog and Checkly Reporter Docs
Happy Playwright testing (and happier debugging!)
Questions or feedback? Join our Slack community.
March 4th, 2026
New

Rocky AI — Checkly’s AI agent — is now GA. Rocky AI’s Root Cause Analysis automatically analyzes, categorizes, and summarizes failures from your monitors, synthetic checks and testing results.
Rocky AI’s automated Root Cause Analysis (RCA) can now analyze any failing Playwright, API, Multistep, TCP, DNS and ICMP check/monitor.

Key features are:
Rocky AI RCA breaks down the failure into logical chunks, starting from the user perspective, via steps in your test to the underlying root cause.
Rocky investigates all available artefacts like large Playwright trace files, binary PCAP files, trace routes and ICMP logs.
For TypeScript-based checks, Rocky will suggest code fixes where applicable.
Rocky AI RCA works across monitoring and testing workloads.
You can also perform an automated initial RCA the moment a new error happens and get the analysis directly in your inbox, Slack, Teams, or any other alert channel.

Don’t worry about latency: if the initial analysis takes too long (~45 secs), we will just send the regular alert message and keep processing the RCA in the background.
If you have custom webhooks set up, the fields in the analysis are now available in new template variables:
AI_ANALYSIS_CLASSIFICATION
AI_ANALYSIS_USER_IMPACT
AI_ANALYSIS_ROOT_CAUSE
AI_ANALYSIS_CODE_FIX
AI_ANALYSIS_LINK
Head over to the Rocky AI settings page to enable it.
By default, Checkly uses OpenAI’s GPT-5.1 model for AI features. However, you can also bring your own model (BYOM) and provider to Checkly. This is Enterprise feature.
Rocky AI is free to try on all Hobby plans, with 10 included RCA analyses. Need more, upgrade via our new Resolve Plan, starting at $19/month. Check our pricing page for more details.
If you are an Enterprise customer, first enable Rocky AI in your settings.
March 2nd, 2026

We’re excited to announce ICMP monitors in Checkly, now available on all plans.
ICMP monitors continuously ping your hosts to measure reachability, latency, and packet loss across regions, so you can spot connectivity issues before they impact your users.
Create your first ICMP monitor

ICMP monitors check whether a host is reachable by sending ICMP Echo Requests (pings). Use them to:
Track packet loss and latency to detect degradation early
Verify that hosts which are not exposed to the public internet remain reachable
Catch network-level outages before they affect your application
Compare latency across regions to understand geographic performance
Jump into your dashboard to add a new ICMP monitor:
Enter the hostname or IP address you want to monitor
Set your ping count and packet loss thresholds
Optionally add assertions (e.g. on latency)
ICMP monitors are fully integrated into Checkly’s Monitoring as Code (MaC) workflows and available in the CLI from version v7.1.0.
import { Frequency, IcmpAssertionBuilder, IcmpMonitor } from "checkly/constructs"
new IcmpMonitor('cloudflare-dns-icmp', {
name: 'Cloudflare DNS ICMP Monitor',
activated: true,
frequency: Frequency.EVERY_1M,
maxPacketLossThreshold: 20,
degradedPacketLossThreshold: 10,
request: {
hostname: '1.1.1.1',
pingCount: 20,
assertions: [
IcmpAssertionBuilder.latency('avg').lessThan(100),
IcmpAssertionBuilder.latency('max').lessThan(200),
]
}
})Using Infrastructure as Code?
Terraform (v1.18.0): checkly_icmp_monitor
Pulumi (v2.8.0): checkly.IcmpMonitor
Learn more in our developer docs on ICMP monitoring.
ICMP monitors join Checkly’s uptime monitoring suite alongside URL, TCP, DNS, and Heartbeat, giving you visibility across every layer of your stack.
If you’re curious how teams use these monitors together in practice, join our upcoming webinar on uptime monitoring. We’ll walk through real-world examples of spotting reachability issues, catching DNS changes, validating TCP connections, and debugging outages.
February 27th, 2026

Here’s a roundup of the new features and improvements we shipped over the past month.
Rocky AI — Checkly’s AI agent — automatically analyzes, categorizes, and summarizes failures from your monitors and synthetic checks.
Now, those insights don’t just live inside the app. You can receive a Root Cause Analysis directly in your inbox, Slack, Teams, or any other alert channel the moment a check fails.
This feature is live now for all plans, head over to the Rocky AI settings page and enable it.

👉🏼 Curious to learn more? Read the full update on Rocky AI Root Cause Automation.
Dashboard charts now display data based on the selected time range, so all checks on a dashboard share the same timeline. This makes it easier to compare results and understand what happened across your services.

We’ve also added group names next to check names (where applicable), making it easier to tell similarly named checks apart.
You can now save dashboard views based on your selected filters and search.

Saved views are personal to your account, and you can easily share them with teammates by copying the URL.
We’ve made a couple of improvements to Playwright Check Suites to give you more flexibility when structuring and bundling your test code:
Workspace support: If your project uses pnpm or npm workspaces, Checkly now detects your workspace structure, uploads the relevant files, and installs the correct dependencies automatically. Learn more about workspaces in our developer documentation.
Support for exports: If your package.json uses exports to define entry points, Checkly now resolves them correctly during bundling.
TSX and JSX support: Playwright checks now support .tsx and .jsx files, so you can use React-style syntax directly in your Playwright Check Suites.
Improved Test Detail pages: You now get richer insights into each run, including test steps, source code, and network performance insights.

These improvements are powered by our Checkly Playwright Reporter, which now runs for Playwright Check Suites executed in Checkly’s cloud.
npx checkly pw-test is now GA: The pw-test command is out of beta and runs your Playwright tests against Checkly’s global cloud using your existing playwright.config.
Added --installCommand to customize how dependencies are installed: npx checkly pw-test --installCommand='npm install --no-scripts' -- --grep@critical.
Added --include to explicitly include additional files required to run your tests that are outside the directory defined in your playwright.config.
Full dependency installation: Playwright Checks now install all dependencies defined in your package.json. Previously, only devDependencies were installed.
Smarter dependency caching: The dependency cache now accounts for changes in the installCommand and working directory when generating the cache hash, refreshing automatically when needed.
Prometheus metrics for DNS & Heartbeat monitors: Checkly’s Prometheus integration now includes metrics for DNS and Heartbeat monitors, so you can track their performance directly in your Prometheus setup.
View and manage Status Page subscribers: You can now access your Status Page subscribers in two ways:
In the web app: via the Subscribers tab on your Status Page
Via the API: using the /status-pages/{statusPageId}/subscriptions endpoint
Heartbeat monitors now support incident automation: You can now link Heartbeat monitors to a Status Page, so incidents are automatically created whenever a check fails.
Expanded phone call alerting to 16 new countries: Voice call alerts now support Italy, Mexico, Argentina, Austria, Czech Republic, Denmark, Hungary, Poland, Portugal, Spain, Uruguay, Paraguay, Chile, Iceland, Liechtenstein, and Luxembourg.
Happy monitoring!
Questions or feedback? Join our Slack community.
February 26th, 2026
New

Playwright Check Suites now work with monorepos. If your project uses pnpm workspaces or npm workspaces, Checkly detects your workspace structure, uploads the relevant files, and installs the correct dependencies automatically.
No extra configuration needed. Point Checkly at your suite, and it resolves the dependency tree from your workspace root.

What this means for your workflow:
Shared utility packages across your workspace are detected and included
Workspace-internal dependencies (workspace:*) are resolved correctly
Only the files and workspaces packages your check suite needs are uploaded, not your entire repo
New to workspaces? The pnpm workspaces docs cover the concept well, and it applies to npm workspaces too.
Get started with the latest Checkly CLI
Starting with the Checkly CLI v7.1, you can use npm and pnpm workspaces in your Playwright Check Suites to pull exactly the dependencies that you need.
Update to the latest version with
npm install checkly@latest If you’re new to Checkly, you may prefer to start with a guided setup:
npm create checkly@latest Happy monitoring!
Questions or feedback? Join our Slack community.
February 16th, 2026
New

You can now get an AI Root Cause Analysis in your inbox, Slack or any other alert channel the moment a monitor or synthetic check fails.

To enable this new feature, just head over to the Rocky AI settings page and flip two toggles. Now, on each new failure, Rocky AI will automatically kick off a Root Cause Analysis (RCA) and add the results to your email, Slack message, Teams message etc.

Don’t worry about latency: if the initial analysis takes too long (~45 secs), we will just send the regular alert message and keep processing the RCA in the background.
If you have custom webhooks set up, the fields in the analysis are now available in new template variables:
AI_ANALYSIS_CLASSIFICATION
AI_ANALYSIS_USER_IMPACT
AI_ANALYSIS_ROOT_CAUSE
AI_ANALYSIS_CODE_FIX
AI_ANALYSIS_LINK
This feature is live now for all plans. Head over to our docs to learn more about Rocky AI Root Cause Analysis.