March 6th, 2026

If you’ve been here before v1, this is the “we touched basically everything” update, condensed so you don’t have to diff eight releases.
If you’re new: perfect timing.
This release turns the Checkly reporter for Playwright into the thing it was always meant to be: production-ready, CI-flexible, security-conscious, and actually helpful when things go sideways.
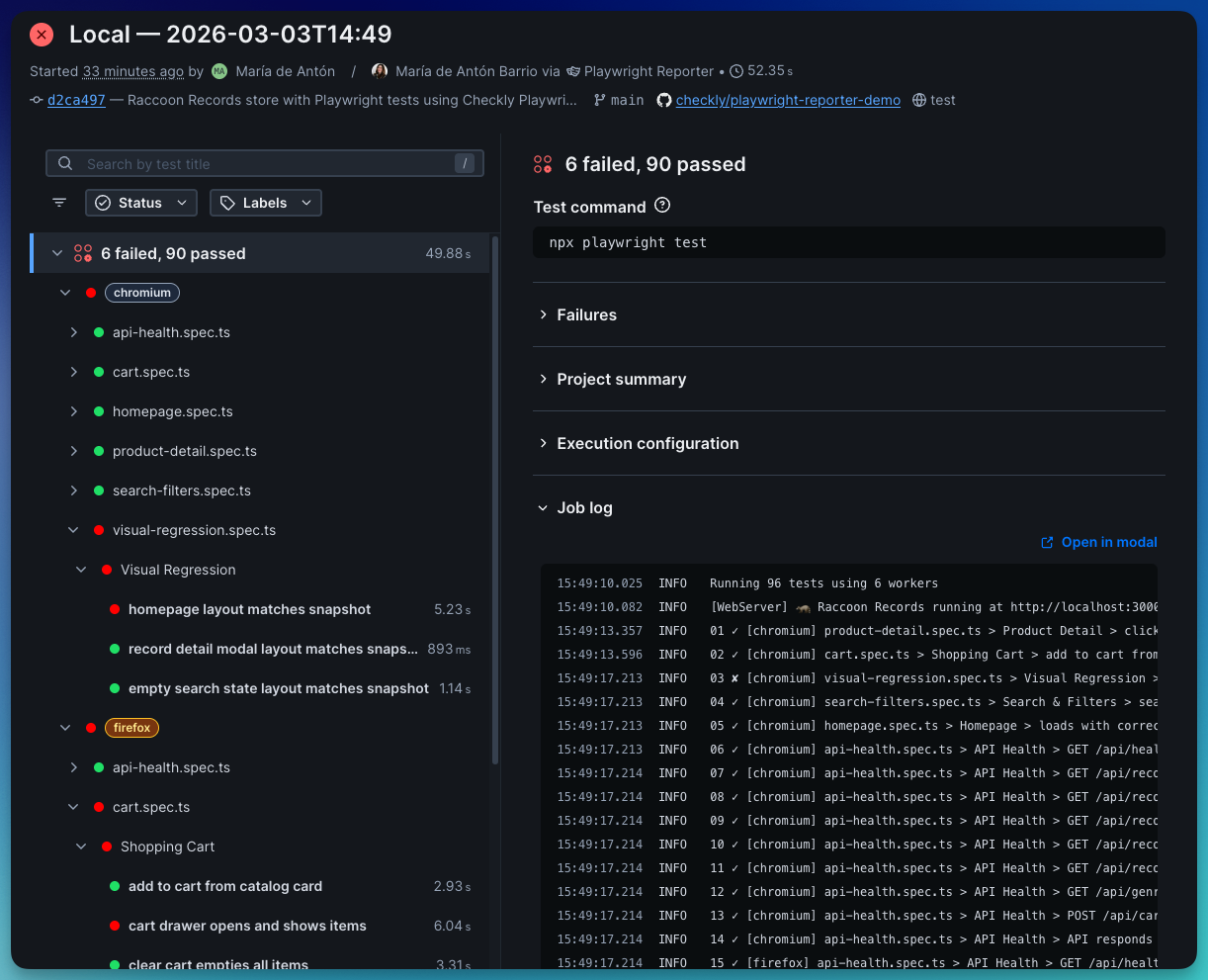
It runs alongside your Playwright tests, captures execution data (logs, traces, network activity, console output, performance metrics), and uploads it to Checkly so your team can debug runs without digging through CI artifacts or downloading trace files.checkly playwright reporter
You can get the Playwright Reporter here.
The Checkly Playwright Reporter doesn’t just collect Playwright test results. It also surfaces debugging data that usually lives buried inside trace files or CI artifacts:
Scrubs secrets automatically
Uploads traces, logs, videos, screenshots and snapshots
Shows console and network data extracted from the playwright trace
Visualizes CPU and memory usage
Root cause analysis by Rocky AI
Shows steps and code snippets for every test step
Makes CI runs shareable without sending someone .zip files and log copy-pastes
If you want to see every config option available, check out the demo repository.
The reporter now automatically scrubs sensitive values from reports and trace files.
You can fully control it, specifying custom variables to be scrubbed:
createChecklyReporter({ scrubbing: { envVars: ['API_KEY', 'DB_PASSWORD'], autoDetect: true, replacement: '[REDACTED]' } }) While tests are running, you get colour-coded [project] indicators in your terminal so you can quickly see what’s passing and what’s… not.
At the end of the run, you get a per-project breakdown, right in your terminal, plus deep links to traces and full results in Checkly.

Now you can see CPU and memory usage over time as your Playwright test suite runs, broken down by project. Each Playwright project is highlighted on the timeline, so you can spot which one causes CPU or memory spikes. Use the Suite Performance Graph to:
Find memory leaks
Identify resource-heavy projects,
Adjust your playwright configuration
Right-size your CI machines.

Branch, commit SHA, and author are auto-detected in CI and locally. No configuration. No manual wiring. It just works.

Step reports now include
Root cause analysis powered by Rocky AI
The exact source line
Surrounding context
Direct Trace, Snapshots, Screenshots and Video assets.

Network requests now include:
Domain
Resource type
Headers
Timing
Transfer + resource bytes

The test command is now automatically detected and shown in the Checkly UI. Job logs from the run are also uploaded for you to review and share with your team.

If you’re running Playwright tests locally and in CI, the Checkly Playwright Reporter lets you see the same debugging insights you get from Checkly monitoring, without digging through trace files or CI logs.
Getting started takes about a minute:
Install the reporter
npm install --save-dev @checkly/playwright-reporter
Export your Checkly Account ID and API key
export CHECKLY_API_KEY=your_api_key
export CHECKLY_ACCOUNT_ID=your_account_idAdd the reporter to your playwright.config.ts:
import { defineConfig } from '@playwright/test';
import { createChecklyReporter } from '@checkly/playwright-reporter';
export default defineConfig({
reporter: [ ['list'], createChecklyReporter(), ],
});`Run your tests npx playwright test
Now open the run in Checkly and explore traces, logs, network requests, console output and performance data.
For updates, check out the Checkly Reporter Changelog and Checkly Reporter Docs
Happy Playwright testing (and happier debugging!)
Questions or feedback? Join our Slack community.
March 4th, 2026
New

Rocky AI — Checkly’s AI agent — is now GA. Rocky AI’s Root Cause Analysis automatically analyzes, categorizes, and summarizes failures from your monitors, synthetic checks and testing results.
Rocky AI’s automated Root Cause Analysis (RCA) can now analyze any failing Playwright, API, Multistep, TCP, DNS and ICMP check/monitor.

Key features are:
Rocky AI RCA breaks down the failure into logical chunks, starting from the user perspective, via steps in your test to the underlying root cause.
Rocky investigates all available artefacts like large Playwright trace files, binary PCAP files, trace routes and ICMP logs.
For TypeScript-based checks, Rocky will suggest code fixes where applicable.
Rocky AI RCA works across monitoring and testing workloads.
You can also perform an automated initial RCA the moment a new error happens and get the analysis directly in your inbox, Slack, Teams, or any other alert channel.

Don’t worry about latency: if the initial analysis takes too long (~45 secs), we will just send the regular alert message and keep processing the RCA in the background.
If you have custom webhooks set up, the fields in the analysis are now available in new template variables:
AI_ANALYSIS_CLASSIFICATION
AI_ANALYSIS_USER_IMPACT
AI_ANALYSIS_ROOT_CAUSE
AI_ANALYSIS_CODE_FIX
AI_ANALYSIS_LINK
Head over to the Rocky AI settings page to enable it.
By default, Checkly uses OpenAI’s GPT-5.1 model for AI features. However, you can also bring your own model (BYOM) and provider to Checkly. This is Enterprise feature.
Rocky AI is free to try on all Hobby plans, with 10 included RCA analyses. Need more, upgrade via our new Resolve Plan, starting at $19/month. Check our pricing page for more details.
If you are an Enterprise customer, first enable Rocky AI in your settings.
March 2nd, 2026

We’re excited to announce ICMP monitors in Checkly, now available on all plans.
ICMP monitors continuously ping your hosts to measure reachability, latency, and packet loss across regions, so you can spot connectivity issues before they impact your users.
Create your first ICMP monitor

ICMP monitors check whether a host is reachable by sending ICMP Echo Requests (pings). Use them to:
Track packet loss and latency to detect degradation early
Verify that hosts which are not exposed to the public internet remain reachable
Catch network-level outages before they affect your application
Compare latency across regions to understand geographic performance
Jump into your dashboard to add a new ICMP monitor:
Enter the hostname or IP address you want to monitor
Set your ping count and packet loss thresholds
Optionally add assertions (e.g. on latency)
ICMP monitors are fully integrated into Checkly’s Monitoring as Code (MaC) workflows and available in the CLI from version v7.1.0.
import { Frequency, IcmpAssertionBuilder, IcmpMonitor } from "checkly/constructs"
new IcmpMonitor('cloudflare-dns-icmp', {
name: 'Cloudflare DNS ICMP Monitor',
activated: true,
frequency: Frequency.EVERY_1M,
maxPacketLossThreshold: 20,
degradedPacketLossThreshold: 10,
request: {
hostname: '1.1.1.1',
pingCount: 20,
assertions: [
IcmpAssertionBuilder.latency('avg').lessThan(100),
IcmpAssertionBuilder.latency('max').lessThan(200),
]
}
})Using Infrastructure as Code?
Terraform (v1.18.0): checkly_icmp_monitor
Pulumi (v2.8.0): checkly.IcmpMonitor
Learn more in our developer docs on ICMP monitoring.
ICMP monitors join Checkly’s uptime monitoring suite alongside URL, TCP, DNS, and Heartbeat, giving you visibility across every layer of your stack.
If you’re curious how teams use these monitors together in practice, join our upcoming webinar on uptime monitoring. We’ll walk through real-world examples of spotting reachability issues, catching DNS changes, validating TCP connections, and debugging outages.
February 27th, 2026

Here’s a roundup of the new features and improvements we shipped over the past month.
Rocky AI — Checkly’s AI agent — automatically analyzes, categorizes, and summarizes failures from your monitors and synthetic checks.
Now, those insights don’t just live inside the app. You can receive a Root Cause Analysis directly in your inbox, Slack, Teams, or any other alert channel the moment a check fails.
This feature is live now for all plans, head over to the Rocky AI settings page and enable it.

👉🏼 Curious to learn more? Read the full update on Rocky AI Root Cause Automation.
Dashboard charts now display data based on the selected time range, so all checks on a dashboard share the same timeline. This makes it easier to compare results and understand what happened across your services.

We’ve also added group names next to check names (where applicable), making it easier to tell similarly named checks apart.
You can now save dashboard views based on your selected filters and search.

Saved views are personal to your account, and you can easily share them with teammates by copying the URL.
We’ve made a couple of improvements to Playwright Check Suites to give you more flexibility when structuring and bundling your test code:
Workspace support: If your project uses pnpm or npm workspaces, Checkly now detects your workspace structure, uploads the relevant files, and installs the correct dependencies automatically. Learn more about workspaces in our developer documentation.
Support for exports: If your package.json uses exports to define entry points, Checkly now resolves them correctly during bundling.
TSX and JSX support: Playwright checks now support .tsx and .jsx files, so you can use React-style syntax directly in your Playwright Check Suites.
Improved Test Detail pages: You now get richer insights into each run, including test steps, source code, and network performance insights.

These improvements are powered by our Checkly Playwright Reporter, which now runs for Playwright Check Suites executed in Checkly’s cloud.
npx checkly pw-test is now GA: The pw-test command is out of beta and runs your Playwright tests against Checkly’s global cloud using your existing playwright.config.
Added --installCommand to customize how dependencies are installed: npx checkly pw-test --installCommand='npm install --no-scripts' -- --grep@critical.
Added --include to explicitly include additional files required to run your tests that are outside the directory defined in your playwright.config.
Full dependency installation: Playwright Checks now install all dependencies defined in your package.json. Previously, only devDependencies were installed.
Smarter dependency caching: The dependency cache now accounts for changes in the installCommand and working directory when generating the cache hash, refreshing automatically when needed.
Prometheus metrics for DNS & Heartbeat monitors: Checkly’s Prometheus integration now includes metrics for DNS and Heartbeat monitors, so you can track their performance directly in your Prometheus setup.
View and manage Status Page subscribers: You can now access your Status Page subscribers in two ways:
In the web app: via the Subscribers tab on your Status Page
Via the API: using the /status-pages/{statusPageId}/subscriptions endpoint
Heartbeat monitors now support incident automation: You can now link Heartbeat monitors to a Status Page, so incidents are automatically created whenever a check fails.
Expanded phone call alerting to 16 new countries: Voice call alerts now support Italy, Mexico, Argentina, Austria, Czech Republic, Denmark, Hungary, Poland, Portugal, Spain, Uruguay, Paraguay, Chile, Iceland, Liechtenstein, and Luxembourg.
Happy monitoring!
Questions or feedback? Join our Slack community.
February 26th, 2026
New

Playwright Check Suites now work with monorepos. If your project uses pnpm workspaces or npm workspaces, Checkly detects your workspace structure, uploads the relevant files, and installs the correct dependencies automatically.
No extra configuration needed. Point Checkly at your suite, and it resolves the dependency tree from your workspace root.

What this means for your workflow:
Shared utility packages across your workspace are detected and included
Workspace-internal dependencies (workspace:*) are resolved correctly
Only the files and workspaces packages your check suite needs are uploaded, not your entire repo
New to workspaces? The pnpm workspaces docs cover the concept well, and it applies to npm workspaces too.
Get started with the latest Checkly CLI
Starting with the Checkly CLI v7.1, you can use npm and pnpm workspaces in your Playwright Check Suites to pull exactly the dependencies that you need.
Update to the latest version with
npm install checkly@latest If you’re new to Checkly, you may prefer to start with a guided setup:
npm create checkly@latest Happy monitoring!
Questions or feedback? Join our Slack community.
February 16th, 2026
New

You can now get an AI Root Cause Analysis in your inbox, Slack or any other alert channel the moment a monitor or synthetic check fails.

To enable this new feature, just head over to the Rocky AI settings page and flip two toggles. Now, on each new failure, Rocky AI will automatically kick off a Root Cause Analysis (RCA) and add the results to your email, Slack message, Teams message etc.

Don’t worry about latency: if the initial analysis takes too long (~45 secs), we will just send the regular alert message and keep processing the RCA in the background.
If you have custom webhooks set up, the fields in the analysis are now available in new template variables:
AI_ANALYSIS_CLASSIFICATION
AI_ANALYSIS_USER_IMPACT
AI_ANALYSIS_ROOT_CAUSE
AI_ANALYSIS_CODE_FIX
AI_ANALYSIS_LINK
This feature is live now for all plans. Head over to our docs to learn more about Rocky AI Root Cause Analysis.
January 26th, 2026
Improved

We just taught Rocky AI — the Checkly AI agent — a new skill: Rocky can now root cause analyze Playwright locator.click: Test timeout exceeded. Waiting for getByRole() errors with much more context and insights. Here’s a redacted example of an error that went from “timeout exceed” to a distinct correlation between a specific backend auth call timing out and the eventual UI failing.

This category of errors are a catch all for many underlying issues and were earlier classified too often as Playwright script errors, e.g. errors in either your frontend code or your test code.
Going forward, Rocky AI will cross reference failing XHR / fetch calls to give you a clearer insight if your DB or network was failing or if you made a typo in a CSS selector.
Learn more about Rocky AI and root cause analysis.
January 23rd, 2026

Here’s a roundup of the new features and improvements we shipped over the past month.
Our AI agent Rocky can now analyze and triage failures for all uptime monitors and synthetic check types. We gave a Rocky a new set of skills to analyze trace routes, packet captures and all other artifacts generated during a check run. With these skills, you can now get:
Error classification: is it a typo in your code or an infrastructure error?
User impact: what user groups or features are impacted?
Root cause: what is causing the issues, what evidence do we have for it, and is there a simple code fix?

→ Learn more in our developer docs: AI Root Cause Analysis.
We’ve added a dev variant of the Private Location image. This image is designed for checks that rely on npm packages with native dependencies requiring compilation. It works the same way as the standard agent, but includes the build tools needed to compile native modules.
The dev agent image is available starting with version 6.3.0 and can be pulled via:
checkly/agent-dev:X.Y.Z→ Learn more in the dev image documentation.
We introduced “Read & Run”, a new role for users who need to run checks and tests without being able to change configuration. It allows members to view all resources and manually trigger checks via the UI, API, or CLI, while keeping deployments and config changes locked down.
→ Read the full changelog update: Introducing the “Read & Run” role at Checkly.
We take your feedback seriously, and we’ve been focusing on one thing: making Playwright Check Suites easier to troubleshoot when things don’t go to plan. Here’s what’s new:
Peak memory usage is now reported in job logs: This gives you (and us) better visibility into memory consumption, so you know when it’s time to split a check into multiple suites and avoid memory pressure or out-of-memory issues.
Product changelog overview: We’ve centralized all product changelogs in the our dev docs, including a new changelog for the Checkly agent.
PCAP data available via API: The check results API now exposes pcapDataUrl for packet captures on network errors (API checks only).
SSO visibility: You can now see whether a user is using SSO directly in the Members view (Enterprise plans only).

TCP error handling: Errors and logs for failing TCP monitors weren’t always shown reliably. This has been fixed.
DNS monitor email alerts: Failure emails for DNS monitors now include details explaining why the check failed.
DNS monitor timeout: The default timeout for DNS monitors has been increased from 2s to 5s to reduce false timeouts when querying slower DNS resolvers.
API check failure logs: Console logs are now shown consistently when an API check fails, regardless of the failure reason.
Status Pages card and service reordering: Improved control over how Status Pages display cards and services.
Playwright Check Suites Yarn initialization. Fixed an issue with Yarn initialization that caused excessive memory usage: Less memory overhead, fewer surprises.
Happy monitoring!
Questions or feedback? Join our Slack community.
December 11th, 2025

We’re excited to introduce “Read & Run”, a new role designed for anyone who needs to execute tests or trigger checks without having the ability to deploy or modify configuration.

Users with “Read & Run” can:
Read: View all resources in the account.
Run: Manually invoke checks and tests across all supported interfaces, including:
What users with “Read & Run” can't do: deploy changes or modify checks, environment variables, or any other configuration.
The role sits between “Read” and “Read & Write”, letting users run tests safely while keeping configuration protected from unintended modifications. Check our documentation on Team Member Roles for an overview.

“Read & Run” enables safe troubleshooting without write privileges. This can come in handy during incident response, for example, when engineers need to re-run a test session or check to validate a fix, without risking accidental configuration changes.
When assigned to a service user, it’s also a good fit for CI/CD pipelines that need to run tests but shouldn’t be able to deploy or modify resources.
Ready to try it out? You can set it up directly from your member settings.
Happy monitoring!
Questions or feedback? Join our Slack community.
December 10th, 2025
Improved

We’re expanding access to Checkly status pages to all plans.
Status pages help communicate to your customers about the status of your services, letting them consult and subscribe to incident updates.
Status pages are organized with cards listing services which provide an overview of the uptime of your system in the past 90 days. Your customers can see at a glance if any incident happened and quickly access its details.


You can connect checks with services to automatically declare incidents when those fail, and resolve the incident when the check recovers. This helps keeping your customers in the loop as timely as possible.

We originally limited Status Pages to enterprise customers but quickly realized that was against our mission to help customers communicate the state of their systems more broadly. We thus decided to open Status Pages to everyone and revisit our pricing to align with our mission to help our customers Detect, Communicate and Resolve issues as fast as possible.
Our free plan includes 1 status page, 20 services and up to 250 subscribers to keep your early adopters informed about incidents through email notifications.
For paid plans, we now provide the flexibility to choose a “Communicate” add-on to get the volume of Status Pages your company needs:
“Communicate Starter”: comes with more services and subscribers, as well as custom domains to offer a more branded experience
“Communicate Team”: goes even further with additional pages, services and subscribers, theme customization, and more
White-labeling and removing the reference to Checkly remains an Enterprise-only option.
Check out our pricing page for more details
Happy monitoring!
Questions or feedback? Join our Slack community.